Service Foundry
Young Gyu Kim <credemol@gmail.com>

Observability with OpenTelemetry eBPF (OBI) in Kubernetes

otel ebpf instrument

Introduction

OpenTelemetry eBPF Instrumentation (OBI) is a powerful way to collect deep telemetry data from Kubernetes workloads without modifying application code. By leveraging eBPF (Extended Berkeley Packet Filter) at the kernel level, OBI captures metrics, traces, and network activity directly from running services, making it ideal for languages like Go or Rust where auto-instrumentation may not be available.

This guide walks you through deploying OpenTelemetry eBPF Instrumentation in Kubernetes, enabling trace data collection and seamless integration with your observability stack.

Enabling Observability Stack in Service Foundry

Service Foundry makes enabling observability as simple as clicking a button. In the Service Foundry Console, click Enable Observability Stack to deploy OpenTelemetry Collector, Grafana, Prometheus, and Jaeger to your cluster. To tear down, simply click Disable Observability Stack to remove all deployed components.

console dashboard enable o11y
Figure 1. Console - Enable Observability Stack

Example applications

We’ll demonstrate OpenTelemetry eBPF Instrumentation using two sample applications:

  • postgresql-example – A Spring Boot app, previously instrumented with OpenTelemetry Java agent for comparison.

  • service-foundry-app-backend – A Go application without OpenTelemetry auto-instrumentation support.

Deploying OBI with postgresql-example

Previously, we covered how to use OpenTelemetry auto-instrumentation for Java applications with postgresql-example (Observability for Legacy Spring Apps - No Code Changes Required). Here, we’ll deploy OBI as a sidecar container in the same pod as the app.

Deploy OBI as a sidecar container

You can deploy OBI in Kubernetes in two different ways:

  • As a sidecar container

  • As a DaemonSet

In this example, we will deploy OBI as a sidecar container in the same pod as the postgresql-example application.

RBAC Configuration for OBI

Proper RBAC setup is essential. The following YAML creates a ServiceAccount, ClusterRole, and ClusterRoleBinding for OBI in the qc namespace:

qc-obi-rbac.yaml
apiVersion: v1
kind: ServiceAccount
metadata:
  name: obi
  namespace: qc
---
apiVersion: rbac.authorization.k8s.io/v1
kind: ClusterRole
metadata:
  name: obi
rules:
  - apiGroups: ['apps']
    resources: ['replicasets']
    verbs: ['list', 'watch']
  - apiGroups: ['']
    resources: ['pods', 'services', 'nodes']
    verbs: ['list', 'watch']
---
apiVersion: rbac.authorization.k8s.io/v1
kind: ClusterRoleBinding
metadata:
  name: obi
subjects:
  - kind: ServiceAccount
    name: obi
    namespace: qc
roleRef:
  apiGroup: rbac.authorization.k8s.io
  kind: ClusterRole
  name: obi

Deployment Configuration

Enable shareProcessNamespace so OBI can attach to the app container, and reference the ServiceAccount created above:

deployment.yaml
spec:
  template:
    spec:
      shareProcessNamespace: true
      serviceAccountName: obi

The shareProcessNamespace field is set to true to allow OBI to access the process namespace of the application container. And the serviceAccountName field is set to obi to use the ServiceAccount created in the previous step.

Add the OBI container alongside your application container:

deployment.yaml (contd.)
        containers:

        - name: obi
          image: otel/ebpf-instrument:main
          securityContext: # Privileges are required to install the eBPF probes
            privileged: true
          env:
            # The internal port of the postgresql-example application container
            - name: OTEL_EBPF_OPEN_PORT
              value: '8080'
            - name: OTEL_EXPORTER_OTLP_ENDPOINT
              value: 'http://otel-collector.o11y.svc.cluster.local:4318'
              # required if you want kubernetes metadata decoration
            - name: OTEL_EBPF_KUBE_METADATA_ENABLE
              value: 'true'
deployment.yaml - entire file
apiVersion: apps/v1
kind: Deployment
metadata:
  name: postgresql-example-obi
spec:
  replicas: 1
  selector:
    matchLabels: { app: postgresql-example-obi }
  template:
    metadata:
      labels: { app: postgresql-example-obi }
    spec:
      shareProcessNamespace: true
      serviceAccountName: obi

      containers:
        - name: app
          image: credemol/postgresql-example:0.1.0
          ports:
            - containerPort: 8080
              name: http
              protocol: TCP

          envFrom:
            - configMapRef:
                name: postgresql-example-obi-configmap
                optional: true
            - secretRef:
                name: postgresql-example-obi-secret
                optional: true
          resources:
            requests: { cpu: "100m", memory: "256Mi" }
            limits:   { cpu: "1000m", memory: "1024Mi" }

        - name: obi
          image: otel/ebpf-instrument:main
          securityContext: # Privileges are required to install the eBPF probes
            privileged: true
          env:
            # The internal port of the  application container
            - name: OTEL_EBPF_OPEN_PORT
              value: '8080'
            - name: OTEL_EXPORTER_OTLP_ENDPOINT
              value: 'http://otel-collector.o11y.svc.cluster.local:4318'
              # required if you want kubernetes metadata decoration
            - name: OTEL_EBPF_KUBE_METADATA_ENABLE
              value: 'true'

Deploy postgresql-example with OBI sidecar

You can deploy the postgresql-example application with OBI sidecar container by applying the deployment.yaml file.

console install postgresql example obi
Figure 2. Console - Install postgresql-example with OBI

View traces in Grafana Tempo

Once deployed, generate traffic to postgresql-example-obi and view traces in Grafana Tempo. You’ll see trace data captured without modifying the application.

grafana tempo postgresql example obi
Figure 3. Grafana Tempo - postgresql-example with OBI

The spans in a trace might be shorter compared to using Java agent, as OBI captures data at the system call level.

grafana tempo postgresql example javaagent
Figure 4. Grafana Tempo - postgresql-example with javaagent

Enabling OBI for Go Applications

For compiled apps like Go where auto-instrumentation is not supported, OBI can be added as a sidecar via Helm. Here’s an example values.yaml snippet for service-foundry-app-backend:

values.yaml for Helm chart
# omitting other configurations for brevity

obiContainer:
  enabled: false
  image: otel/ebpf-instrument:main
  securityContext: # Privileges are required to install the eBPF probes
    privileged: true
  env:
    # The internal port of the application container
    - name: OTEL_EBPF_OPEN_PORT
      value: '8080'
    - name: OTEL_EXPORTER_OTLP_ENDPOINT
      value: 'http://otel-collector.o11y.svc.cluster.local:4318'
      # required if you want kubernetes metadata decoration
    - name: OTEL_EBPF_KUBE_METADATA_ENABLE
      value: 'true'
    - name: OTEL_SERVICE_NAME
      value: "service-foundry-app-backend"

Users can enable OBI sidecar container by setting the obiContainer.enabled field to true in the custom values.yaml file, and override other configurations as needed.

Here is the relevant snippet from the Helm chart deployment.yaml template to include the OBI sidecar container when enabled:

templates/deployment.yaml (snippet)
spec:
  template:
    spec:
      {{- if .Values.obiContainer.enabled }}
      shareProcessNamespace: true
      {{- end }}

      # omitting other configurations for brevity


        {{- if .Values.obiContainer.enabled -}}
          {{- with .Values.obiContainer }}
        - name: obi
          image: {{ .image }}
          securityContext:
            {{- toYaml .securityContext | nindent 12 }}
          env:
            {{- toYaml .env | nindent 12 }}
          {{- end }}
        {{- end }}

Deploy service-foundry-app-backend with OBI sidecar

Like any other Application in Service Foundry, you can update the custom values.yaml file in Service Foundry UI, and redeploy the application.

console update backend
Figure 5. Console - Update custom values.yaml

Set obiContainer.enabled to true in the custom values.yaml file.

custom-values.yaml
# omitting other configurations for brevity

obiContainer:
  enabled: true

Enable the sidecar by setting obiContainer.enabled=true and redeploy via Service Foundry UI. Argo CD will apply the update and redeploy the pod with OBI attached.

Now obi container is running in the same pod as the service-foundry-app-backend application.

argocd pod details
Figure 6. Obi sidecar container in the same pod

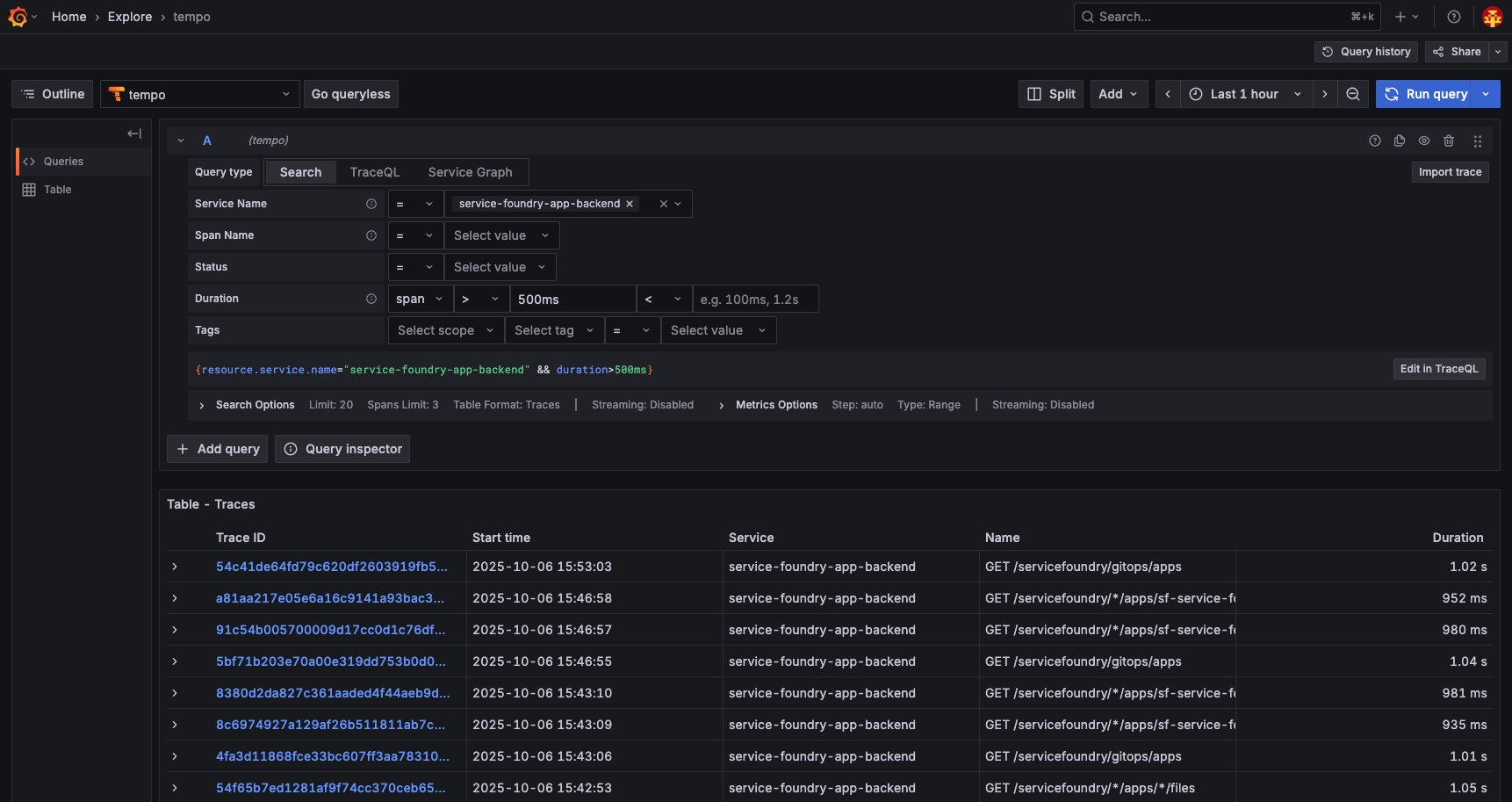
View traces in Grafana Tempo

Go to Explore in Grafana, and select the Tempo data source. You can see the traces based on the traffic to the service-foundry-app-backend application.

grafana tempo backend obi
Figure 7. Grafana Tempo - service-foundry-app-backend with OBI

Traces can then be explored in Grafana Tempo by filtering on the service name and duration thresholds.

Service name: service-foundry-app-backend Duration: span > 500ms

If clicking a trace, you can see the details of the trace.

grafana tempo backend details
Figure 8. Grafana Tempo - Trace details

Conclusion

This guide showed how to integrate OpenTelemetry eBPF Instrumentation (OBI) with Kubernetes applications to collect telemetry data without modifying your application code. We deployed OBI as a sidecar container, configured RBAC, and demonstrated viewing traces in Grafana Tempo. With Service Foundry, enabling and managing this observability stack is simple and can be done with just a few clicks.

📘 View the web version: